行業新聞 Welcome To JF
水處理工藝技術提供商
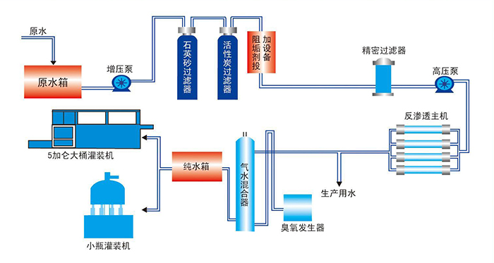
純化水設備系統圖
純化水設備主要采用反滲透設備中的反滲透膜技術來實現的。純化水設備采用預處理、反滲透技術、混床、EDI裝置以及后級處理等方法,將水中的導電介質幾乎完全去除,又將水中不離解的膠體物質、氣體及有機物均去除至很低程度的水處理設備。
純化水設備系統主要結構

純化水設備主要分為一下幾個單元
1、純化水設備多介質過濾器單元
2、純化水設備活性炭過濾罐單元
3、純化水設備自動反沖、再生軟化罐單元
4、純化水設備精密過濾器單元
5、純化水設備反滲透單元
6、純化水設備殺菌系統單元

設備工藝流程
純化水設備分為單級反滲透和雙極反滲透,單級反滲透設備就是源水通過反滲透膜過濾一次,雙級純化水設備則是流經反滲透膜元件后 的淡水不直接進入純水箱而是再次進入反滲透膜元件,進行再反滲透,這樣處理的淡水純度更高。

純水設備工作原理

單級反滲透設備工作流程

雙級反滲透設備工作流程














官方微博